Найдено результатов: 99
Intriguing Adventures

Super Bear Adventure

Super bear adventures

Все СУНДУКИ в Super bear adventure #супербеарэдвенчер#прохождение#сундуки.

super bear adventure funny animation

Super Bear Adventure Gameplay Walkthrough Giant Bears

Храм Инти - Inti's Shrine | Инти #8 | Diggy's Adventure

Испытание Инти - Inti's Challenge | Инти #19 | Diggy's Adventure

Coldplay - Adventure Of A Lifetime (Official video)

Как открыть вход в пустыне Super Bear Adventure

СЕКРЕТКИ в Super bear adventure

😱 ПРОХОЖДЕНИЕ ИГРЫ SUPER BEAR ADVENTURE БЕЗ МОНЕТ! 3 ЧАСТЬ. 🤯

The Fall of Lazarus - A Very Intriguing Deep Space Puzzle Adventure

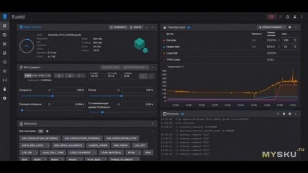
Почти идеальный 3D принтер — Adventurer 5M

Timon And Pumbaa Rewind Magical Musical Adventure

English File 4thE - Intermediate - Practical English E1 - Meeting the parents - Introduction

Недооценённые оружия в ULTRAKILL

Взломали канал "Adventures brothers"

Сколько новых героев нас ждет? трейлер 5 части Poppy Playtime от Sheeprampage и Buggy Huggy RUS DUB

💀ВСЁ СНАЧАЛА!👀УЛЕЙ! В ИГРЕ SUPER BEAR ADVENTURE!

🐻 Начало Super bear adventure ! Super bear adventure Glebasik!

Все ЗОЛОТЫЕ ВРЕМЕНА в Super Bear Adventure в Черепахограде

LF Bros Adventure

3Д принтер FLASHFORGE Adventurer 5M | #Обзор

INTRIGUE EPISODE 1 / Ինտրիգ